您好,欢迎访问广东淳清环保科技有限公司!
广东淳清环保科技有限公司
一家集研发、生产和销售为一体的工业废水处理企业

"扫一扫"更优惠
全国定制热线:

18038218888
0769-81015688

图片展示

微信扫一扫联系我们

50型罐体gongyeputaotang

全国服务热线

0769-81015688
50型罐体

您的位置: 首页> 真空蒸发干燥设备 > 50型罐体

< >

50型罐体

产品特色:◎蒸馏釜腔体、搅拌机主体皆采用 SUS 316L不锈钢制成◎可完全自动化控制◎电源输入380V.III.50HZ◎三菱PLC控制和触摸人机界面◎远程控制调节器,可实现远程监控作用原理:主要参数:※尺寸及重量項目JIAN- 3R 15JIAN- 3R 25...

联系我们
产品详情

产品特色:

◎蒸馏釜腔体、搅拌机主体皆采用 SUS 316L不锈钢制成

◎可完全自动化控制

◎电源输入380V.III.50HZ

◎三菱PLC控制和触摸人机界面

◎远程控制调节器,可实现远程监控

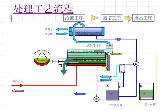
作用原理:


主要参数:

尺寸及重量

項目

JIAN- 3R 15

JIAN- 3R 25

JIAN- 3R 50

干燥重量
(kg)

450

525

600

运转重量
(kg)

465

550

660

外形尺寸
(mm)

W1,100
×D1,492
×H1,900

W1,150
×D1,747
×H1,550

W1,150
×D1,747
×H2,308

注:设备详细尺寸参数以实施图纸为准

 

标准机型及能耗

型号

JIAN- 3R 15

JIAN- 3R 25

JIAN- 3R 50

耗电量

2.47KW

2.77KW

3.10kw

所需冷却水循环水量--流量(L/min)

30

50

96

参考冷却塔

10Rt

10Rt

10Rt

冷却熱量(kcal/hr)

9600

14400

28800

所需的蒸气量--瞬间最大消耗量

30kg/hr

50kg/hr

100kg/hr

所需的蒸气量--平均消耗量

15kg/hr

25kg/hr

50kg/hr

※瞬间最大使用量是指设备开始运转的前5分钟设备预热阶段所需蒸气量

 此时设备入口的蒸气供给压力要保持在0.2MPa以上。




广东淳清环保科技有限公司

 18038218888

 0769-81015688

 cxc@gdcqhb.cn

广东省东莞市东坑镇东兴园一路21号101室

PRODUCTS

分类标题

News

分类标题

FOLLOW

版权声明: 本网站所用文字图片部分来源于公共网络或者素材网站,所有图片仅供参考。凡图文未署名者均为原始状况,但作者发现后可告知认领, 我们仍会及时署名或依照作者本人意愿处理,如未及时联系本站,本网站不承担任何责任。