150型罐体
产品特色:◎蒸馏釜腔体、搅拌机主体皆采用 SUS 316L不锈钢制成◎可完全自动化控制◎电源输入380V.III.50HZ◎三菱PLC控制和触摸人机界面◎远程控制调节器,可实现远程监控作用原理:应用配套设施:主要参数:尺寸及重量項目JIAN-3R150JIA...

18038218888
0769-81015688
微信扫一扫联系我们
产品特色:◎蒸馏釜腔体、搅拌机主体皆采用 SUS 316L不锈钢制成◎可完全自动化控制◎电源输入380V.III.50HZ◎三菱PLC控制和触摸人机界面◎远程控制调节器,可实现远程监控作用原理:应用配套设施:主要参数:尺寸及重量項目JIAN-3R150JIA...
产品特色:
◎蒸馏釜腔体、搅拌机主体皆采用 SUS 316L不锈钢制成
◎可完全自动化控制
◎电源输入380V.III.50HZ
◎三菱PLC控制和触摸人机界面
◎远程控制调节器,可实现远程监控
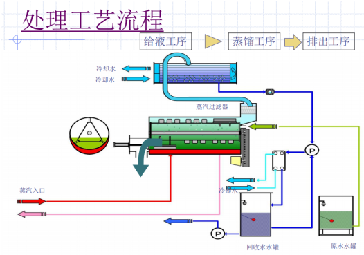
作用原理:

应用配套设施:

主要参数:
尺寸及重量
項目 | JIAN-3R150 | JIAN-3R 300 |
干燥重量 | 2,000 | 3,700 |
运转重量 | 2,250 | 4,200 |
外形尺寸 | W1195 | W1,995 |
注:设备详细尺寸参数以实施图纸为准
标准机型及能耗
型号 | JIAN- 3R 150 | JIAN- 3R 300 |
耗电量 | 4.35kw | 7.30kw |
所需冷却水循环水量--流量(L/min) | 285 | 570 |
参考冷却塔 | 30Rt | 50Rt |
冷却熱量(kcal/hr) | 85500 | 171000 |
所需的蒸气量--瞬间最大消耗量 | 300kg/hr | 600kg/hr |
所需的蒸气量--平均消耗量 | 150kg/hr | 300kg/hr |
※瞬间最大使用量是指设备开始运转的前5分钟设备预热阶段所需蒸气量
此时设备入口的蒸气供给压力要保持在0.2MPa以上。