250型罐体
产品特色:◎蒸馏釜腔体、搅拌机主体皆采用 SUS 316L不锈钢制成◎可完全自动化控制◎电源输入380V.III.50HZ◎三菱PLC控制和触摸人机界面◎远程控制调节器,可实现远程监控◎防止易燃易爆,配置防爆装置,如:电机、气管作用原理:应用配套设施:...

18038218888
0769-81015688
微信扫一扫联系我们
产品特色:◎蒸馏釜腔体、搅拌机主体皆采用 SUS 316L不锈钢制成◎可完全自动化控制◎电源输入380V.III.50HZ◎三菱PLC控制和触摸人机界面◎远程控制调节器,可实现远程监控◎防止易燃易爆,配置防爆装置,如:电机、气管作用原理:应用配套设施:...
产品特色:
◎蒸馏釜腔体、搅拌机主体皆采用 SUS 316L不锈钢制成
◎可完全自动化控制
◎电源输入380V.III.50HZ
◎三菱PLC控制和触摸人机界面
◎远程控制调节器,可实现远程监控
◎防止易燃易爆,配置防爆装置,如:电机、气管
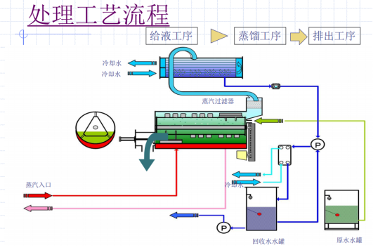
作用原理:


应用配套设施:

主要参数:
※尺寸及重量
項目 | JIAN- 3R 250 | JIAN- 3R 500 | JIAN- 3R 750 | JIAN- 3R 1000 | JIAN- 3R 1250 | JIAN- 3R 1500 | JIAN- 3R 1750 | JIAN- 3R 2000 |
干燥重量 | 2,750 | 5,500 | 8,000 | 11,000 | 14,750 | 17,500 | 20,250 | 23,000 |
运转重量 | 3,000 | 6,300 | 9,100 | 12,400 | 16,000 | 19,000 | 22,000 | 25,000 |
外形尺寸 | W1,300 | W2,600 | W3,850 | W4,458 | W4,458 | W4,458 | W4,435 | W4,458 |
注:设备详细尺寸参数以实施图纸为准
标准机型及能耗
型号 | JIAN- 3R 250 | JIAN- 3R 500 | JIAN- 3R 750 | JIAN- 3R 1000 | JIAN- 3R 1250 | JIAN- 3R 1750 | JIAN- 3R 2000 |
耗电量 | 6.94kw | 11.80kw | 17.0kw | 22.60kw | 28.48kw | 41.2kw | 44.82kw |
所需冷却水循环水量--流量(L/min) | 480 | 958 | 1437 | 1980 | 2460 | 3417 | 3960 |
参考冷却塔 | 40Rt | 80Rt | 125Rt | 175Rt | 215Rt | 300Rt | 350Rt |
冷却熱量(kcal/hr) | 143700 | 287400 | 431100 | 594000 | 737700 | 1025100 | 1188000 |
所需的蒸气量--瞬间最大消耗量 | 500kg/hr | 1000kg/hr | 1500kg/hr | 2000kg/hr | 2500kg/hr | 3500kg/hr | 4000kg/hr |
所需的蒸气量--平均消耗量 | 250kg/hr | 500kg/hr | 750kg/hr | 1000kg/hr | 1250kg/hr | 1750kg/hr | 2000kg/hr |
※瞬间最大使用量是指设备开始运转的前5分钟设备预热阶段所需蒸气量
此时设备入口的蒸气供给压力要保持在0.2MPa以上。